Wat zijn de Core Web Vitals? LCP, INP & CLS uitgelegd (2026)
Alles wat je moet weten over de Core Web Vitals: metrics, drempelwaarden, meettools en hoe je ze haalt.

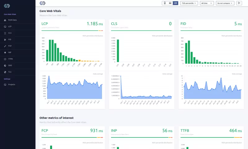
Core Web Vitals zijn drie Google-metrics die de echte user experience meten: Largest Contentful Paint (LCP) meet de laadsnelheid (goed: onder 2,5 seconden), Interaction to Next Paint (INP) meet de responsiviteit (goed: onder 200 milliseconden) en Cumulative Layout Shift (CLS) meet de visuele stabiliteit (goed: onder 0,1). Google evalueert deze op het 75e percentiel van echte bezoekersdata.
De Core Web Vitals in het kort
De Core Web Vitals zijn niet zomaar optionele, nice-to-have metrics. Ze zijn de gouden standaard die Google gebruikt om te beoordelen hoe goed je website presteert op het gebied van laden, interactiviteit en visuele stabiliteit. De 3 metrics die de Core Web Vitals vormen zijn: Largest Contentful Paint (LCP), Interaction to Next Paint (INP) en Cumulative Layout Shift (CLS). Google beoordeelt de Core Web Vitals van je site als Goed, Moet verbeteren of Slecht.
Ze halen kan het verschil zijn tussen succes en middelmatigheid. Als je hier niet voor optimaliseert, vertel je je gebruikers in feite dat je niet geeft om hun online ervaring.
Volgens de 2025 Web Almanac haalt slechts 48% van de mobiele pagina's en 56% van de desktoppagina's alle drie de Core Web Vitals. Dat betekent dat meer dan de helft van het web faalt op mobiel.

Wat zijn de Core Web Vitals?
Google's Core Web Vitals zijn drie metrics (Largest Contentful Paint, Interaction to Next Paint en Cumulative Layout Shift) die de user experience van een website meten. Deze metrics zijn gebaseerd op echte gebruikersdata verzameld uit Chrome-browsers wereldwijd en richten zich op 3 veldaspecten van de user experience:
- Laden: hoe snel de pagina-inhoud laadt
- Interactiviteit: hoe snel een browser kan reageren op de input van een gebruiker
- Stabiliteit: hoe (in)stabiel de inhoud is terwijl deze in de browser laadt
De Core Web Vitals zijn niet statisch. Google heeft de metrics in de loop der tijd bijgewerkt. Meest recentelijk, in maart 2024, verving Interaction to Next Paint (INP) First Input Delay (FID) als de responsiviteitsmetric. INP meet elke interactie op een pagina, niet alleen de eerste. Dat maakt het een veel strengere test van responsiviteit.
Table of Contents!
- De Core Web Vitals in het kort
- Wat zijn de Core Web Vitals?
- De Core Web Vitals halen
- De drie Core Web Vitals-metrics
- Waarom zijn de Core Web Vitals belangrijk?
- Velddata vs. labdata
- De Core Web Vitals meten
- Wat data uit de echte wereld laat zien
- Hoe de Core Web Vitals verbeteren
- Google Page Experience en Core Web Vitals
- Je Core Web Vitals-vragen beantwoord
De Core Web Vitals halen
Elk van de Core Web Vitals-metrics krijgt een beoordeling van Goed, Moet verbeteren of Slecht op basis van drempelwaarden die door Google zijn bepaald. Om de Core Web Vitals te halen moet minstens 75% van je bezoekers een 'goede' LCP-, INP- en CLS-score hebben in de Google CrUX-dataset op URL-niveau. Als data op URL-niveau niet beschikbaar is, kan Google terugvallen op data op URL-groepniveau of zelfs op originniveau.
| Goed | Moet verbeteren | Slecht | |
|---|---|---|---|
| Largest Contentful Paint | < 2500ms | 2500ms - 4000ms | > 4000ms |
| Interaction to Next Paint | < 200ms | 200ms - 500ms | > 500ms |
| Cumulative Layout Shift | < 0.1 | 0.1 - 0.25 | > 0.25 |
Waarom het 75e percentiel?
Google gebruikt het 75e percentiel (p75) van echte gebruikersdata om te bepalen of een pagina de Core Web Vitals haalt. Dit betekent dat 75% van de paginabezoeken een "goede" ervaring moet hebben om de pagina te laten slagen. Het 75e percentiel is gekozen als een balans: het vangt de ervaring van de meeste gebruikers op (in tegenstelling tot de mediaan, die de langzamere helft negeert), terwijl het niet zo streng is dat een handvol uitbijterbezoeken op slechte netwerken een falen zou veroorzaken.
In de praktijk betekent dit dat je site goed moet presteren voor de overgrote meerderheid van bezoekers, niet alleen voor degenen met snelle apparaten en verbindingen.
De drie Core Web Vitals-metrics
Largest Contentful Paint (LCP): Laden

De Largest Contentful Paint (LCP)-metric geeft aan hoe snel je site laadt.
Het LCP-element zelf is het grootste enkele 'contentful' element dat is geschilderd op het zichtbare deel van het scherm. Contentful betekent dat niet zomaar elk element een LCP-kandidaat kan worden. Het element moet enige betekenisvolle inhoud hebben. De definitie is deze keer vrij streng: LCP-kandidaten die worden overwogen zijn: afbeeldingen, tekstblokken of video's die zichtbaar zijn in de viewport, relatief aan het moment dat de gebruiker voor het eerst naar de pagina navigeerde.
De Largest Contentful Paint (LCP)-waarde is de tijd in milliseconden tussen het aanvragen van de pagina en wanneer het grootste contentful element wordt weergegeven op het zichtbare deel van het scherm (above the fold). Een goede LCP-score is onder de 2,5 seconden. Volgens de 2025 Web Almanac behaalt slechts 62% van de mobiele pagina's een goede LCP, waarmee het de moeilijkste Core Web Vital is om te halen.
De Largest Contentful Paint (LCP) is gekozen omdat het zich richt op de user experience van een bezoeker. Wanneer de LCP plaatsvindt, kun je aannemen dat een bezoeker denkt dat de pagina klaar is (terwijl dat helemaal niet het geval hoeft te zijn). De LCP is gecreëerd om de vraag te beantwoorden: ' Wanneer is de inhoud van een pagina zichtbaar?'.
De meest effectieve manieren om LCP te verbeteren zijn onder andere het preloaden van de LCP-afbeelding met fetchpriority="high" en het optimaliseren van afbeeldingsbestandsgroottes met moderne formaten zoals WebP en AVIF. Voor een complete gids, zie onze Largest Contentful Paint optimalisatiegids.
Interaction to Next Paint (INP): Interactiviteit

De Interaction to Next Paint (INP) vertegenwoordigt de interactiviteit van je site. De metric meet hoe snel de browser de layout kan bijwerken na een interactie met een webpagina.
INP volgt discrete gebruikersinteracties: klikken, tikken en toetsaanslagen. Continue interacties zoals scrollen en hoveren worden niet gemeten door INP. Elke kwalificerende interactie wordt getimed vanaf het moment van input, via JavaScript-verwerking, tot de uiteindelijke visuele update op het scherm.
De Interaction to Next Paint-waarde is het tijdsverschil tussen elke gebruikersinteractie en de uiteindelijke presentatiewijziging op de pagina. De langzaamste van alle interacties (of het 98e percentiel voor pagina's met veel interacties) bepaalt de uiteindelijke Interaction to Next Paint (INP)-metric.
INP is een puur veldmetric en kan niet worden gemeten door lab- tools zoals Lighthouse omdat het echte gebruikersinput vereist. In Lighthouse correleert de Total Blocking Time-metric goed met de Interaction to Next Paint. Hoewel INP doorgaans (veel) lager is dan de Total Blocking Time, zal het verbeteren van de TBT ook de INP verbeteren. Een van de meest effectieve strategieën is om niet-kritieke JavaScript uit te stellen zodat het de main thread niet blokkeert tijdens gebruikersinteracties.
Wereldwijd behaalt 77% van de mobiele pagina's een goede INP-score (onder 200ms), volgens de 2025 Web Almanac. INP verving First Input Delay (FID) als Core Web Vital in maart 2024 en bleek een aanzienlijk veeleisendere metric te zijn. Voor een complete gids, zie onze Interaction to Next Paint optimalisatiegids.
Cumulative Layout Shift (CLS): Visuele stabiliteit

De Cumulative Layout Shift (CLS) vertegenwoordigt het visuele stabiliteitsdeel van de Core Web Vitals. De Cumulative Layout Shift (CLS) meet onverwachte bewegingen van elementen op de pagina terwijl inhoud wordt gerenderd of nieuwe inhoud op de pagina wordt getoond.
De CLS-waarde is gebaseerd op 2 'fracties'. De impactfractie en de afstandsfractie. Wanneer een element visueel 'instabiel' is, zal het van afmetingen veranderen waardoor andere inhoud verschuift. De afstand is het aantal pixels ten opzichte van de viewport. De impact is de grootte van de getroffen elementen ten opzichte van de viewport.
Veelvoorkomende oorzaken van CLS zijn afbeeldingen zonder expliciete breedte- en hoogte-attributen, dynamisch geïnjecteerde inhoud zoals advertenties of cookiebanners, en webfonts die worden ingewisseld met een ander formaat dan het fallback-lettertype. Je kunt font-gerelateerde CLS verminderen door je fonts zelf te hosten met de juiste font-display-instellingen. Wereldwijd behaalt 81% van de mobiele pagina's een goede CLS-score volgens de 2025 Web Almanac, waarmee het de best presterende Core Web Vital is. Voor een complete gids, zie onze Cumulative Layout Shift optimalisatiegids.
Waarom zijn de Core Web Vitals belangrijk?
Waarom zou je je druk maken om de Core Web Vitals?
- Verbeterde user experience. Sneller laden, responsievere interacties, minder layout-verschuivingen. Dat is wat je bezoekers echt opmerken. Sites die de Core Web Vitals halen zien lagere bouncepercentages en hogere conversiepercentages (bron: Google).
- Zoekmachineoptimalisatie (SEO). Google heeft de Core Web Vitals een rankingfactor gemaakt. Ze halen zal een middelmatige pagina niet naar positie één katapulteren, maar wanneer twee pagina's concurreren om hetzelfde zoekwoord heeft de snellere de voorsprong.
- Mobiele prestaties. Het grootste deel van je verkeer is waarschijnlijk mobiel. 70% van de mensen gebruikt smartphones om producten te onderzoeken voordat ze kopen en 62% is eerder geneigd zaken te doen met bedrijven die mobielvriendelijke websites hebben.
- Concurrentievoordeel. De meeste van je concurrenten optimaliseren niet voor de Core Web Vitals. Dat is een kans. Als twee sites ranken voor hetzelfde zoekwoord en de jouwe sneller laadt en sneller reageert, heeft Google een reden om je hoger te ranken.
- Overige. Naast bovenstaande voordelen zijn de Core Web Vitals behoorlijk goed gedocumenteerd (en dat is uniek voor een bekende Google-rankingfactor). Als je Google Ads gebruikt, krijg je een verbeterde advertentiescore. Dit betekent dat je je advertenties goedkoper kunt inkopen. Tot slot is het halen van de Core Web Vitals een van de voorwaarden voor Google's Top Stories-box.
Impact in de echte wereld: Vodafone-casestudy
De zakelijke impact van Core Web Vitals is niet theoretisch. Toen Vodafone Italië hun Largest Contentful Paint met 31% verbeterde, zagen ze een toename van 8% in de verkoop, 15% meer leads en een verbetering van 11% in hun winkelwagen-naar-bezoek-ratio. Snellere pagina's, meer verkoop (bron: web.dev casestudy).
Velddata vs. labdata
Velddata en labdata meten verschillende dingen. Verwar ze en je optimaliseert voor de verkeerde cijfers.
Velddata (ook wel Real User Monitoring of RUM-data genoemd) komt van daadwerkelijke bezoekers die je site gebruiken onder reële omstandigheden. Dit omvat variaties in apparaatcapaciteit, netwerksnelheid, geografische locatie en browsegedrag. Google's CrUX-dataset verzamelt velddata van Chrome-gebruikers die hebben ingestemd. De Core Web Vitals worden uitsluitend gemeten met behulp van velddata.
Labdata komt van gecontroleerde tests die worden uitgevoerd op een gesimuleerd apparaat in een vaste omgeving. Tools zoals Lighthouse en WebPageTest genereren labdata. Labtests zijn herhaalbaar en nuttig voor het diagnosticeren van specifieke problemen, maar ze weerspiegelen niet de diversiteit van echte gebruikerservaringen.
Waarom velddata belangrijk is voor SEO
Google gebruikt velddata uit de CrUX-dataset om Core Web Vitals te evalueren voor zoekrangschikking. Een perfecte Lighthouse-score van 100 garandeert niet dat je de Core Web Vitals haalt, omdat Lighthouse één enkel gesimuleerd bezoek test. Je echte gebruikers kunnen op tragere apparaten zitten, op verre netwerken, of op manieren met de pagina interacteren die Lighthouse niet kan repliceren.
Daarom biedt het monitoren van je Core Web Vitals met een Real User Monitoring-oplossing zoals CoreDash het meest nauwkeurige beeld van de prestaties van je site. RUM-data laat je problemen identificeren per apparaattype, geografische regio, paginatemplate en individuele elementen, wat je specifieke inzichten geeft die labtools niet kunnen bieden.
De Core Web Vitals meten
Aangezien de Core Web Vitals zich richten op 3 veldaspecten van de user experience, kunnen ze alleen worden gemeten met velddata. Synthetische of labtests zoals Lighthouse kunnen inzicht geven in waarom je pagina traag is, maar meten NIET de Core Web Vitals.
Vergelijking van meettools
| Tool | Datatype | Meet CWV? | Best voor |
|---|---|---|---|
| CrUX (Chrome User Experience Report) | Veld | Ja (officieel) | SEO-beoordeling, trends op origin-/URL-niveau |
| PageSpeed Insights | Veld + Lab | Ja (via CrUX) | Snelle controle die CrUX-data combineert met Lighthouse-diagnostiek |
| Lighthouse | Alleen lab | Nee | Diagnosticeren van specifieke prestatieproblemen |
| Chrome DevTools | Alleen lab | Nee | Live debugging, netwerkanalyse, prestatieprofilering |
| CoreDash (RUM) | Veld | Ja | Realtime monitoring, attributie, uitsplitsingen per apparaat en pagina |
| Google Search Console | Veld (CrUX) | Ja | CWV-status monitoren over je hele site |
CrUX-data
De Core Web Vitals worden gemeten door Google en vastgelegd in de CrUX-dataset. CrUX is de officiële dataset van het Web Vitals-programma. Er zijn een paar manieren om toegang te krijgen tot de dataset:
- Het CrUX Dashboard is een Data Studio-dashboard waarmee je CrUX-data kunt opvragen en weergeven in een interactief dashboard, evenals het exporteren van PDF-rapporten.
- CrUX op BigQuery biedt een publiek toegankelijke database van alle data op originniveau die door CrUX is verzameld. Het is mogelijk om alle origins waarvoor data wordt verzameld op te vragen, elke metric die CrUX ondersteunt te analyseren en te filteren op alle beschikbare dimensies. Volledige metrichistogrammen worden opgeslagen in de BigQuery- tabellen, waardoor visualisatie van prestatiedistributies mogelijk is, inclusief experimentele metrics.
- De CrUX API biedt programmatische toegang tot CrUX-data per pagina of origin, en kan verder worden gefilterd op apparaattype, effectief verbindingstype en metrics.
- PageSpeed Insights gebruikt CrUX om echte gebruikersprestatie-data te presenteren naast prestatie- mogelijkheden aangedreven door Lighthouse.

RUM-data
RUM-data wordt verzameld via Real User Monitoring. RUM-data is het beste alternatief voor de CrUX- dataset. De CrUX-dataset is sterk geanonimiseerd en leent zich niet voor gedetailleerde analyse. De CrUX-data heeft ook een doorlopend verzamelvenster van 28 dagen. Daarom vertrouwen veel Core Web Vitals-professionals op Real User Metrics. Net als de CrUX-data worden echte gebruikersdata gebruikt om de Core Web Vitals te meten.
Een RUM-oplossing zoals CoreDash biedt diverse voordelen ten opzichte van alleen CrUX-data: realtime rapportage (in plaats van een doorlopend venster van 28 dagen), de mogelijkheid om te filteren op individuele pagina's, apparaattypen, landen en browsers, en gedetailleerde attributiedata die identificeert welke specifieke elementen problemen veroorzaken. Dit maakt RUM-data essentieel voor het efficiënt diagnosticeren en oplossen van Core Web Vitals-problemen.

Lighthouse
Lighthouse is een krachtige tool. Maar begrijp dit goed: Lighthouse meet NIET de Core Web Vitals! Lighthouse is een zogenaamde labtool. Lighthouse voert een analyse uit onder specifieke omstandigheden. Het navigeert niet tussen pagina's, cachet geen bronnen, interacteert niet met de website en bootst geen echte omstandigheden na.
Desondanks is Lighthouse een geweldige tool en als het goed wordt gebruikt, vertelt het je veel over de Core Web Vitals-problemen op een pagina.
De beste manier om een Lighthouse-analyse uit te voeren is via PageSpeed Insights in je browser of via de Lighthouse opdrachtregeltool.

Wat data uit de echte wereld laat zien
De 2025 Web Almanac biedt een breed overzicht van Core Web Vitals-prestaties op het web. Zo presteert elke metric wereldwijd op mobiel:
| Metric | Mobiel goed % | Trend (2024 naar 2025) | Belangrijkste inzicht |
|---|---|---|---|
| LCP | 62% | +3 procentpunten | Nog steeds de moeilijkste metric om te halen; het knelpunt voor de algehele CWV |
| INP | 77% | +3 procentpunten | Gestage verbetering sinds het vervangen van FID in maart 2024 |
| CLS | 81% | +9 procentpunten | Grootste verbetering van alle metrics; beste op mobiel |
| TTFB (diagnostisch) | 44% | +2 procentpunten | Beweegt nauwelijks; het grootste structurele probleem van het web |
| FCP (diagnostisch) | 55% | +4 procentpunten | Volgt de TTFB-prestaties op de voet |
Let op: TTFB en FCP zijn diagnostische metrics, geen Core Web Vitals. Ze zijn hier opgenomen omdat ze een grote invloed hebben op LCP en de algehele laadprestaties. Meer informatie in onze Time to First Byte-gids en First Contentful Paint-gids.
Hoe de Core Web Vitals verbeteren
De Core Web Vitals zijn een steeds veranderend stel metrics en het verbeteren ervan is geen eenmalige inspanning. Voorop blijven lopen betekent prestaties inbouwen in je ontwikkelproces: volg je veldmetrics, herstel regressies snel en lever kleine verbeteringen bij elke release.
De 3 Core Web Vitals beïnvloeden elkaar en het verbeteren van de ene heeft vaak een positief of zelfs negatief effect op de andere. De onderstaande richtlijnen zijn een uitstekend startpunt om elk van de individuele Core Web Vitals te begrijpen en te verbeteren:
- De Largest Contentful Paint verbeteren
- De Interaction to Next Paint verbeteren
- De Cumulative Layout Shift verbeteren
Naast de drie Core Web Vitals zelf spelen twee diagnostische metrics een cruciale rol in de algehele prestaties:
- De Time to First Byte (TTFB) optimaliseren: TTFB is de basis van laadprestaties. Een trage TTFB maakt het vrijwel onmogelijk om een goede LCP te bereiken. Je kunt beginnen met het correct configureren van je CDN.
- De First Contentful Paint (FCP) optimaliseren: FCP meet hoe snel de eerste inhoud op het scherm verschijnt. Het dient als een vroege indicator van de waargenomen laadsnelheid.
Voor een stap-voor-stap gids die alle optimalisatiegebieden behandelt, gebruik onze Ultieme Core Web Vitals-checklist.
Google Page Experience en Core Web Vitals
De Core Web Vitals zijn een subset van Google's page experience-score. Page experience is een set signalen die meten hoe gebruikers de ervaring van het interacteren met een webpagina ervaren, voorbij de puur informatieve waarde, op zowel mobiele als desktopapparaten.

Je kunt de Page Experience-data en Core Web Vitals-data van je site vinden in het 'Ervaring'-gedeelte van je Google Search Console-account.


Ik lever code, geen rapport.
Ik schuif 1 of 2 sprints aan bij je team. Ik zet de monitoring op zodat je metrics groen blijven als ik weg ben.
Bel meJe Core Web Vitals-vragen beantwoord
Leren over de Core Web Vitals
Wat moet je leren om een Core Web Vitals-expert te worden?
Dus je wilt een expert worden. Dat is geweldig! Je staat een hobbelige rit te wachten! Sommige delen van de Core Web Vitals zijn makkelijk op te lossen. Andere zijn echt moeilijk en vereisen jaren ervaring. Om een Core Web Vitals-expert te worden moet je in feite 4 vaardigheden beheersen.
Ten eerste moet je volledig begrijpen hoe browsers werken. Hoe werkt het renderproces, hoe worden bronnen gepland, wanneer wordt JavaScript uitgevoerd en wat gebeurt er tijdens het paint- proces.
Ten tweede moet je JavaScript beheersen. Ik besteed een groot deel van mijn tijd aan het uitleggen aan ontwikkelaars waarom hun code traag is. Trage code beïnvloedt de Interaction to Next Paint. In de meeste gevallen beïnvloedt JavaScript-code ook de Largest Contentful Paint en de First Contentful Paint.
Ten derde moet je een HTML- en CSS-expert zijn omdat de manier waarop je je applicaties bouwt er veel toe doet. Er is vaak een snelle en een langzamere manier om dingen te doen.
Ten vierde moet je weten hoe netwerken en webservers werken. Snelle netwerken, de juiste HTTP- headers en het juiste protocol voor de juiste situatie kunnen een enorm verschil maken in de Core Web Vitals. Wanneer je grotere bedrijven gaat adviseren kun je maar beter goed voorbereid zijn.
De Core Web Vitals verbeteren
Werken Core Web Vitals-plugins?
Er zijn veel plugins en tools die proberen de Core Web Vitals te verbeteren, bijvoorbeeld WP Rocket. Ik zou er uren over kunnen praten wat ik van die tools vind. Ik zal je de details besparen. Feit is dat ze soms de Core Web Vitals verbeteren en soms heel weinig effect hebben.
Het hangt allemaal af van de aard van de 'Core Web Vitals-fouten' die je probeert op te lossen. Ben je vergeten om lazy loading toe te passen op je afbeeldingen of vergeten om je scripts uit te stellen? Die tools kunnen dan de Core Web Vitals aanzienlijk verbeteren. Aan de andere kant, als je traagheid wordt veroorzaakt door 'kritieke scripts die de layout van je pagina veranderen' (zoals een slider-plugin) of 'een grote DOM- grootte', zullen die plugins vaak meer kwaad dan goed doen.
In feite zal een plugin de problemen oplossen die elke goede programmeur in een paar uur zou kunnen fixen. Ze zullen de meer gecompliceerde problemen niet oplossen en mogelijk zelfs verergeren.
Moet ik me richten op mobiel of desktop?
Dat is een goede vraag. Als vuistregel moet je je richten op mobiel.
Wanneer je erin slaagt de mobiele Core Web Vitals te halen, wordt het een stuk makkelijker om ook de desktop Core Web Vitals te halen (als je die niet al haalt). Dit komt doordat je gemiddelde mobiele apparaat langzamer is vanwege lagere bandbreedte, minder geheugen en minder CPU-kracht dan je gemiddelde desktop.
Er zijn echter een paar uitzonderingen. Op een desktop is de zichtbare viewport groter. Het is gebruikelijk dat een mobiel LCP- element een tekstgebaseerd element is, terwijl op een desktop een lager geplaatste afbeelding het Largest Contentful Paint-element wordt. Op desktop neemt de mogelijkheid voor (kleinere) layout-verschuivingen ook toe omdat er simpelweg meer scherm is en meer zichtbare elementen die kunnen verschuiven.
Meten: CrUX, RUM en synthetische data
Als data op URL-niveau niet beschikbaar is, hoe beoordeelt Google dan de Core Web Vitals?
Google gebruikt voornamelijk data op URL-niveau van het Chrome User Experience Report (CrUX) om Core Web Vitals te beoordelen voor paginaranking. Als specifieke URL-data niet beschikbaar is, kan Google terugvallen op data van vergelijkbare URL-groepen, die kunnen worden geïdentificeerd in Google Search Console. Bij afwezigheid van zowel data op URL-niveau als op groepsniveau kan Google terugvallen op Core Web Vitals-data op originniveau voor rankingafwegingen.
Is de Core Web Vitals-data realtime?
Nee, Core Web Vitals-data is niet realtime. Het is gebaseerd op het Chrome User Experience (CrUX) Report, dat data verzamelt van echte gebruikersinteracties met websites. Deze data heeft doorgaans een vertraging van ongeveer een dag of twee.
Hoewel de data zelf slechts licht vertraagd is (doorgaans 1 tot 2 dagen), betekent de doorlopende aard van de berekening dat verbeteringen aan je site enige tijd nodig hebben om de uiteindelijke scores te beïnvloeden. Als gevolg daarvan zul je niet direct grote veranderingen zien in je Core Web Vitals-metrics na het doorvoeren van verbeteringen. In plaats daarvan kan het enkele weken duren voordat je verbeteringen volledig "de doorslag geven" en worden weerspiegeld in de gerapporteerde scores.
Waarom zijn er geen gegevens in de Search Console of in een andere CrUX-tool?
Dat komt hoogstwaarschijnlijk doordat Google onvoldoende velddata heeft voor je site. Google vereist een bepaalde drempel aan verkeer en gebruikersdata voordat het zinvolle snelheids- metrics kan genereren. Dit komt vooral voor bij: nieuwe websites, sites die recent aan Search Console zijn toegevoegd, websites met weinig verkeer of websites achter een login (aangezien die bezochte pagina's waarschijnlijk niet indexeerbaar zijn).
Beïnvloeden Lighthouse-scores de Core Web Vitals?
Nee, Lighthouse-scores beïnvloeden de Core Web Vitals niet direct. Google gebruikt echte gebruikersdata uit zijn CrUX-dataset om Core Web Vitals te evalueren. De CrUX-dataset vertegenwoordigt de werkelijke user experience op een website.
Lighthouse kan een nuttige tool zijn om potentiële problemen te identificeren die de Core Web Vitals kunnen beïnvloeden. Het belangrijkste is om je te richten op het verbeteren van de metrics zelf op basis van echte gebruikersdata.
Veelgestelde Core Web Vitals-vragen
Wat zijn de 3 Core Web Vitals?
De drie Core Web Vitals zijn Largest Contentful Paint (LCP), die de laadsnelheid meet met een "goed" drempel van onder de 2,5 seconden; Interaction to Next Paint (INP), die de responsiviteit meet met een "goed" drempel van onder de 200 milliseconden; en Cumulative Layout Shift (CLS), die de visuele stabiliteit meet met een "goed" drempel van onder de 0,1. Alle drie moeten slagen op het 75e percentiel om een pagina een algehele "goede" Core Web Vitals-beoordeling te geven.
Zijn Core Web Vitals een rankingfactor?
Ja, Core Web Vitals zijn een bevestigde Google-rankingfactor. Google heeft ze in juni 2021 opgenomen in zijn page experience-signalen. Hoewel contentrelevantie de belangrijkste rankingfactor blijft, kunnen Core Web Vitals als doorslaggevend dienen wanneer twee pagina's een vergelijkbare contentkwaliteit hebben. In competitieve niches kan het halen van de Core Web Vitals een meetbaar rankingvoordeel bieden. Google heeft verklaard dat page experience één van vele factoren is en geen geweldige content zal overschrijven, maar het niet halen van de Core Web Vitals plaatst je in een nadelige positie ten opzichte van concurrenten die ze wel halen.
Wat is het verschil tussen velddata en labdata?
Velddata komt van echte gebruikers die je website bezoeken, verzameld via browsers (voornamelijk Chrome) onder werkelijke omstandigheden. Het weerspiegelt het volledige scala aan apparaten, netwerken en gebruikersgedragingen. Labdata komt van gecontroleerde tests die worden uitgevoerd in een gesimuleerde omgeving, zoals Lighthouse of WebPageTest. Labdata is herhaalbaar en nuttig voor debugging, maar vertegenwoordigt niet de echte user experience. Google gebruikt velddata exclusief voor Core Web Vitals-rankingbeoordelingen. Dit betekent dat een perfecte Lighthouse-score niet garandeert dat je de Core Web Vitals haalt, en een lage Lighthouse-score niet per se betekent dat je ze niet haalt.

